WiFi
The WiFi tool shows all available wireless networks with details such as channel, signal strength, and encryption type.
Hidden wireless networks are shown as Hidden Network.
WiFi
On the WiFi tab, you can select which wireless network adapter is used to scan for wireless networks. Wireless networks can be filtered by 2.4 GHz, 5 GHz, and 6 GHz.
In the search field, you can filter the wireless networks by SSID, Security, Frequency, Channel, BSSID (MAC Address), Vendor, and Phy kind. The search is case-insensitive.
Starting with Windows 11 24H2, you need to allow access to the Wi-Fi adapter.
Open Windows Settings > Privacy & security > Location, enable access for Desktop Apps / NETworkManager, then restart the application.
Due to limitations of the Windows.Devices.WiFi API, the channel bandwidth cannot be detected.

Context menu
| Action | Description |
|---|---|
| Connect... | Opens a dialog to connect to the selected wireless network (only if not connected) |
| Disconnect | Disconnects from the selected wireless network (only if connected) |
| Export... | Opens a dialog to export the selected or all wireless networks to a file |
| Copy | Copies the selected information to the clipboard |
Keyboard shortcuts
| Key | Action |
|---|---|
F5 | Scan for networks |
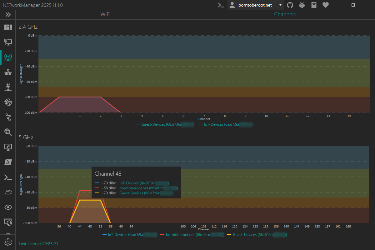
Channels
On the Channels tab, all wireless networks of the selected wireless network adapter are displayed in a graphical view with channel and signal strength. This can be useful to identify overlapping wireless networks that do not originate from the same access point.

Move the mouse over a channel to display all wireless networks occupying that channel in a tooltip.